2025-10-29 19:51:45贵州高效塔盘
高效塔盘:重构气液传质效率,赋能工业分离工艺新高度...
了解详情贵州压力容器设计制造有限公司
公司地址:贵州工业园区
联系电话:13251438885
公司邮箱:103037562@qq.com

高效塔盘:重构气液传质效率,赋能工业分离工艺新高度...
了解详情
高效降膜式蒸发设备节能技术,主要用于敏感物质,我司有着成熟的成效案例,是化工行业应对 “能耗双控”、实现生产品质升级的核心装备,可针对不同领域提供定制化改造方案。...
了解详情
可根据用户需求定制生产,覆盖入口绝压低至 6 kPa的蒸汽增压压缩机,主要用于精馏装置的节能改造。...
了解详情
塔板压力降是板式塔运行中的关键流体力学参数,直接关系到塔的能耗与操作稳定性。气体穿过塔板时,需克服塔板本体阻力、液层阻力及局部阻力,这些阻力总和构成压力降。不同类型塔板压力降差异显著,泡罩塔板因结构复杂、气体流通路径曲折,压力降偏大;筛板塔板结构简单,气体通过筛孔的阻力小,压力降......
了解详情
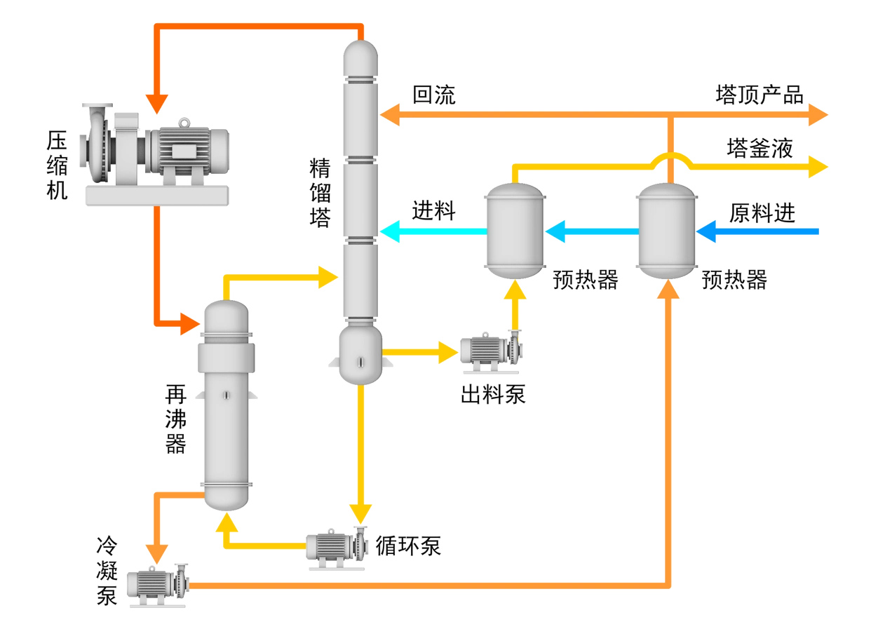
精馏过程是一种利用混合液中各组分相对挥发度不同,也就是在相同温度下各组分蒸气压存在差异这一特性,实现组分分离的传质过程。在该过程中,液相中的轻组分能够转移到气相中,而气相中的重组分则会转移到液相中,从而达到分离混合物的目的。...
了解详情
天然气过滤分离器:高效净化天然气的关键设备在天然气的开采、运输和使用过程中,去除其中的固体杂质和液态杂质至关重要,而天然气过滤分离器正是实现这一净化目标的高质量效率设备。它凭借离心分离、丝网捕沫和凝聚拦截的复合机理,对天然气进行粗滤、半精滤、精滤的三级过滤,为天然气的洁净输送和安......
了解详情
气液聚结器是从气态流体中分离出雾滴或液滴的技术,广泛应用于石油、化工( 如合成氨、硝酸、甲醇生产中原料气的净化分离) , 天然气的开采、柴油加氢尾气回收等工艺过程, 用于分离清除有害物质或回收有用物质。...
了解详情
2025年国内化工医药项目汇总了632个,以下是项目部分信息请参考,项目大多在备案、可研、设计阶段,有业主、总包、设计院详细情况,请关注成为粉丝,便于日后更新新项目时及时获知。...
了解详情